FortiGate
FortiGate Next Generation Firewall utilizes purpose-built security processors and threat intelligence security services from FortiGuard labs to deliver top-rated protection and high performance, including encrypted traffic.
JNDias
Staff & Editor
Staff & Editor
Article Id 228236
Description This article explains how to work around the impossibility of accessing a private IP on the WAN side with PPPoE. This limitation exists because WANs with PPPoE cannot have a secondary IP.
Scope

FortiGate, WAN with PPPoE.

Tested on v6.4.8 build1914 | v6.4.10 build2000.

 

JNDias_0-1667499826475.png

 

Solution

Adapt the configuration to limit the source in the rule so the internal clients will be able to reach that private network.

 

1) Create a Static Route for the network:

Go to Network -> Static Routes and select 'Create New'.

 

JNDias_2-1666957627474.png

 

2) Create an IP pool:

Go to Policy & Objects -> Virtual IPs, select 'Create New' -> 'IP Pools'.

 

JNDias_1-1666957579985.png

 

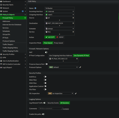
3) Create a Firewall Policy:

 

JNDias_0-1666956717653.png

 

Alternatively, create the policies in the CLI with the following commands:


# config router static
    edit 1
        set dst 192.168.1.0 255.255.255.0
        set device "wan1"
    next
end


# config firewall ippool
    edit "IP_Pool_192.168.1.13"
        set startip 192.168.1.13
        set endip 192.168.1.13
    next
end


# config firewall policy
    edit 1
        set name "To Router"
        set srcintf "internal"
        set dstintf "wan1"
        set srcaddr "all"
        set dstaddr "NET_192.168.1.0/24"
        set action accept
        set schedule "always"
        set service "ALL"
        set logtraffic all
        set ippool enable
        set poolname "IP_Pool_192.168.1.13"
        set nat enable
    next
end

 

Result:

 

internal in 10.16.4.56 -> 192.168.1.5: icmp: echo request
wan1 out 192.168.1.13 -> 192.168.1.5: icmp: echo request
eth0 out 192.168.1.13 -> 192.168.1.5: icmp: echo request
wan1 in 192.168.1.5 -> 192.168.1.13: icmp: echo reply